Nhà máy Tú Phương hoàn thành Kiểm toán Năng lượng Nội bộ: Định hướng rõ ràng cho Tiết kiệm Năng lượng và Phát triển Bền vững
Trong bối cảnh biến đổi khí hậu và chi phí năng lượng ngày càng tăng, việc quản lý năng lượng hiệu quả không chỉ là trách nhiệm môi trường mà còn là yếu tố quan trọng quyết định sức cạnh tranh của doanh nghiệp. Nhằm khẳng định cam kết mạnh mẽ về sản xuất bền vững và nâng cao hiệu quả vận hành, Nhà máy Sản xuất Bao bì Bạt nhựa Tú Phương đã hoàn tất Báo cáo Kiểm toán Năng lượng Nội bộ toàn diện cho giai đoạn từ tháng 6 đến tháng 7 năm 2025.
Báo cáo này không chỉ đánh giá chi tiết hiện trạng sử dụng năng lượng của toàn bộ nhà máy mà còn chỉ ra những tiềm năng quan trọng trong việc tối ưu hóa quản lý năng lượng. Đặc biệt, báo cáo đã đề xuất các giải pháp kỹ thuật mang tính khả thi cao, có hiệu quả kinh tế rõ ràng và phù hợp với điều kiện thực tế của nhà máy, mở ra con đường phát triển bền vững trong tương lai.
Bối cảnh Hoạt động và Xu hướng Tiêu thụ Năng lượng
Diễn biến Sản lượng trong Bối cảnh Thị trường
Hình ảnh sản lượng của nhà máy trong những năm gần đây
Trong những năm gần đây, sản lượng sản phẩm của nhà máy Tú Phương đã có xu hướng giảm dần, phản ánh đúng thực trạng của ngành sản xuất bạt nhựa trong nước. Nguyên nhân chủ yếu xuất phát từ nhiều yếu tố: tình hình suy thoái kinh tế toàn cầu sau đại dịch, ảnh hưởng của các xung đột địa chính trị làm đứt gãy chuỗi cung ứng, cùng với sự cạnh tranh ngày càng gay gắt giữa các doanh nghiệp sản xuất bạt nhựa trong nước khi nhiều nhà máy mới gia nhập thị trường.
Tuy nhiên, điều đáng ghi nhận là những biến động về sản lượng này vẫn nằm trong dự kiến và hoàn toàn phù hợp với kế hoạch sản xuất linh hoạt mà nhà máy đã đề ra từ trước. Điều này cho thấy Ban lãnh đạo nhà máy Tú Phương có khả năng dự báo thị trường tốt và điều chỉnh kịp thời chiến lược sản xuất trước những thay đổi không ngừng của môi trường kinh doanh.
Mối quan hệ giữa Sản lượng và Năng lượng Tiêu thụ
Hình ảnh năng lượng tiệu thụ của nhà máy trong những năm gần đây
Phân tích dữ liệu trong những năm gần đây cho thấy tổng mức năng lượng tiêu thụ của nhà máy cũng có xu hướng giảm dần, tương ứng với sự suy giảm của sản lượng sản phẩm. Tuy nhiên, đây không phải là một tín hiệu tiêu cực. Trên thực tế, tỷ lệ năng lượng tiêu thụ trên mỗi đơn vị sản phẩm vẫn được duy trì ổn định, chứng tỏ nhà máy đang quản lý được hiệu suất sử dụng năng lượng một cách hiệu quả.
Điều này phản ánh việc nhà máy đã có những nỗ lực trong việc tối ưu hóa quy trình sản xuất và vận hành thiết bị, đảm bảo rằng mỗi kWh điện tiêu thụ đều được sử dụng một cách có giá trị. Mức năng lượng tiêu thụ hiện tại được đánh giá là phù hợp và tương ứng với khối lượng sản xuất thực tế, cho thấy doanh nghiệp đang quản lý nguồn năng lượng một cách có trách nhiệm và bền vững.
Phân tích Chi tiết Diễn biến Điện năng Tiêu thụ
Chu kỳ Tiêu thụ theo Tháng và Loại Sản phẩm
Hình ảnh sản lượng của nhà máy theo tháng
Hình ảnh năng lượng tiêu thụ của nhà máy theo tháng
Một trong những phát hiện quan trọng từ báo cáo kiểm toán là sự biến động rõ rệt của điện năng tiêu thụ giữa các tháng trong năm. Qua phân tích dữ liệu từ 2022 đến 2024, các chuyên gia nhận thấy rằng sự thay đổi này không phải ngẫu nhiên mà phản ánh chính xác chu kỳ nhu cầu thị trường đối với các loại sản phẩm bạt nhựa.
Cụ thể, vào những tháng cuối năm (từ tháng 10 đến tháng 12), khi thị trường có nhu cầu cao về sản phẩm bạt dày phục vụ cho các hoạt động xây dựng, nông nghiệp và công nghiệp, mức tiêu thụ điện năng tăng lên đáng kể. Sản phẩm bạt dày đòi hỏi quy trình sản xuất phức tạp hơn, nhiều công đoạn gia công hơn, do đó tiêu tốn nhiều năng lượng hơn trong quá trình tạo sợi, dệt và tráng phủ.
Ngược lại, vào tháng 4 và tháng 6, khi thị trường chủ yếu sử dụng sản phẩm bạt mỏng cho các ứng dụng nhẹ hơn, lượng điện tiêu thụ giảm xuống tương ứng. Sản phẩm bạt mỏng có quy trình sản xuất đơn giản hơn, ít công đoạn gia công hơn, do đó tiêu tốn ít năng lượng hơn. Sự biến động này không chỉ rõ rệt qua các tháng trong cùng một năm mà còn có sự khác biệt giữa các năm, phụ thuộc vào điều kiện kinh tế vĩ mô và xu hướng tiêu dùng của thị trường.
Phân bổ Điện năng theo Khung giờ Sử dụng
Hình ảnh phân bố đện năng tiêu thụ theo khung giờ của những năm gần đây của nhà máy
Phân tích cấu trúc tiêu thụ điện năng theo khung giờ trong ngày mang lại những thông tin hữu ích về mô hình vận hành của nhà máy. Kết quả cho thấy nhà máy tiêu thụ nhiều điện năng nhất vào khung giờ bình thường (giờ hành chính buổi sáng và chiều), tiếp đến là khung giờ thấp điểm (đêm khuya và sáng sớm), và ít nhất vào khung giờ cao điểm (buổi tối). Đây là một điểm tích cực trong quản lý chi phí năng lượng vì giá điện ở khung giờ cao điểm cao hơn nhiều so với các khung giờ khác.
Tuy nhiên, do đặc thù của ngành sản xuất bạt nhựa và yêu cầu về năng suất, nhà máy Tú Phương phải vận hành 3 ca liên tục (24/7) để đáp ứng nhu cầu đơn hàng và duy trì hiệu suất của dây chuyền sản xuất tự động. Điều này có nghĩa là việc dịch chuyển sử dụng điện từ khung giờ cao điểm sang khung giờ thấp điểm – một giải pháp tiết kiệm chi phí phổ biến ở nhiều doanh nghiệp khác – là không khả thi trong trường hợp của nhà máy Tú Phương.
Một điểm đáng chú ý là tỷ lệ phân bổ điện năng ở các khung giờ không có sự thay đổi đáng kể qua các năm 2022, 2023 và 2024, cho thấy mô hình vận hành của nhà máy rất ổn định và nhất quán. Điều này giúp việc dự báo và lập kế hoạch quản lý năng lượng trở nên chính xác và hiệu quả hơn.
Quy trình Sản xuất và Tiềm năng Tối ưu hóa Năng lượng
Đặc điểm Dây chuyền Sản xuất Hiện đại
Sơ đồ nguyên lý hệ thống sản xuất của nhà máy
Nhà máy Tú Phương tự hào sở hữu một dây chuyền sản xuất bạt nhựa hiện đại với độ tự động hóa cao, bao gồm các công đoạn chính: tạo sợi từ hạt nhựa nguyên liệu, dệt vải từ sợi, tráng phủ để tăng độ bền chống thấm, và hoàn thiện sản phẩm cuối cùng. Các thiết bị trong dây chuyền đều được nhập khẩu từ các nhà sản xuất uy tín, đảm bảo chất lượng sản phẩm và hiệu suất vận hành.
Với hệ thống máy móc tiên tiến và tự động hóa cao như vậy, tiềm năng tiết kiệm năng lượng của nhà máy không nằm ở việc thay thế hoặc nâng cấp thiết bị – một giải pháp thường tốn kém và có thời gian hoàn vốn dài. Thay vào đó, tiềm năng chính tập trung vào việc cải thiện quản lý vận hành và bảo trì thiết bị – những biện pháp có chi phí thấp nhưng mang lại hiệu quả rõ rệt.
Các Biện pháp Quản lý Vận hành Hiệu quả
Báo cáo kiểm toán đã chỉ ra rằng các biện pháp tối ưu hóa năng lượng ưu tiên tại nhà máy Tú Phương bao gồm: Thứ nhất, thực hiện chương trình bảo trì, bảo dưỡng định kỳ nghiêm ngặt để đảm bảo tất cả máy móc hoạt động trơn tru, giảm thiểu hao phí năng lượng do ma sát, mòn cơ học và các trục trặc kỹ thuật. Thiết bị được bảo dưỡng tốt sẽ tiêu tốn ít năng lượng hơn và có tuổi thọ dài hơn.
Thứ hai, giảm thiểu thời gian chạy không tải của các thiết bị bằng cách tối ưu hóa lịch trình sản xuất và đồng bộ hóa hoạt động giữa các công đoạn. Khi máy móc chạy không tải (không sản xuất sản phẩm nhưng vẫn tiêu tốn điện), đây là sự lãng phí năng lượng thuần túy không tạo ra giá trị gia tăng.
Thứ ba, tối ưu hóa quy trình vận hành để đồng bộ hóa hoạt động của các máy móc trong dây chuyền sản xuất, đảm bảo không có “nút thắt” hoặc thời gian chờ đợi không cần thiết giữa các công đoạn. Những biện pháp quản lý vận hành này tuy đơn giản nhưng có thể mang lại mức tiết kiệm năng lượng đáng kể khi được thực hiện một cách bài bản và kiên trì.
Đánh giá Chi tiết Hiện trạng các Phụ tải Chính
Một trong những giá trị lớn nhất của hệ thống giám sát năng lượng đã được triển khai ở giai đoạn 1 là khả năng theo dõi chi tiết hoạt động của từng nhóm thiết bị, từng phụ tải trong nhà máy theo thời gian thực. Dữ liệu chi tiết này giúp đội ngũ kỹ thuật và quản lý có thể đánh giá chính xác hiện trạng, phát hiện các vấn đề tiềm ẩn và đưa ra những phương án tối ưu có căn cứ khoa học.
Hệ thống Máy tạo sợi – Công đoạn Quan trọng
Máy tạo sợi 1: Vấn đề Hệ số Công suất Thấp
Hình ảnh hệ số công suất của máy tạo sợi 1
Quá trình giám sát cho thấy máy tạo sợi 1 có hệ số công suất (cosφ) chưa đạt tiêu chuẩn yêu cầu (≥ 0.9). Hệ số công suất thấp có nghĩa là máy đang sử dụng không hiệu quả công suất điện cung cấp, gây lãng phí năng lượng và có thể phải chịu phụ phí cosφ thấp từ đơn vị cung cấp điện. Đáng lưu ý là sự thay đổi của hệ số công suất không có mối liên quan rõ ràng với hoạt động sản xuất hoặc thời điểm cụ thể trong ngày, cho thấy đây có thể là vấn đề mang tính hệ thống liên quan đến đặc tính thiết bị hoặc cần được khắc phục bằng giải pháp bù công suất. Máy được dừng lại vào cuối tháng để thực hiện bảo trì định kỳ theo kế hoạch.
Máy tạo sợi 2: Hiện tượng Mất cân bằng Pha
Hình ảnh dòng điện của máy tạo sợi 2
Máy tạo sợi 2 thể hiện một số dấu hiệu bất thường cần được quan tâm. Trong điều kiện vận hành bình thường, dòng điện của máy dao động theo chu kỳ đều đặn, phản ánh tính chất hoạt động không liên tục của phụ tải (máy hoạt động theo từng chu kỳ gia nhiệt, ép đùn, làm nguội). Tuy nhiên, vào ngày 14/6, hệ thống ghi nhận dòng điện giữa các pha giảm đột ngột khoảng 35A, một biến động bất thường.
Tiếp theo, từ ngày 14/6 đến 25/6, dòng điện giữa ba pha có sự chênh lệch đáng kể từ 15-20A mỗi pha. Trong hệ thống điện 3 pha cân bằng, dòng điện ở ba pha nên gần bằng nhau. Sự mất cân bằng này có thể do nhiều nguyên nhân: sự cố trong hệ thống điều khiển, vấn đề với động cơ hoặc phụ tải, hoặc kết nối điện không đều.
Hình ảnh công suất của máy tạo sợi 2
Phân tích công suất củng cố thêm nhận định này. Từ ngày 14/6 đến 25/6, công suất pha C lệch so với hai pha còn lại khoảng 8kW – một sự chênh lệch đáng kể. Hiện tượng mất cân bằng pha không chỉ gây lãng phí năng lượng mà còn có thể làm giảm hiệu suất hoạt động và tuổi thọ của thiết bị, đồng thời gây quá tải cho một số pha trong hệ thống điện.
Hình ảnh năng lượng tiêu thụ của máy tạo sợi 2
Nhìn vào biểu đồ năng lượng tiêu thụ, có thể thấy rõ tác động của vấn đề này: ngày 14/6 – đúng ngày bắt đầu xuất hiện hiện tượng bất thường – điện năng tiêu thụ của máy giảm khoảng 15kWh so với mức trung bình. Máy được bảo trì vào cuối tháng theo kế hoạch, và rất có thể vấn đề này đã được phát hiện và khắc phục trong quá trình bảo trì.
Hệ thống Máy dệt – Phụ tải với Chu kỳ Rõ rệt
Vấn đề Điện áp Vượt ngưỡng
Hình ảnh điện áp của hệ thống máy dệt
Phân tích các thông số điện của máy dệt cho thấy một vấn đề đáng quan ngại: từ ngày 27/6 đến 29/6, khi đang vận hành, điện áp cung cấp cho máy vượt ngưỡng cho phép (đạt 231-233V) theo tiêu chuẩn QCVN 01:2008/BCT về chất lượng điện năng. Tiêu chuẩn này quy định điện áp phải nằm trong phạm vi ±5% so với điện áp định mức 220V, tức là từ 209V đến 231V.
Tình trạng điện áp cao kéo dài có thể gây nhiều tác động tiêu cực: làm tăng nhiệt độ động cơ, giảm tuổi thọ của các thiết bị điện tử, tăng nguy cơ hỏng hóc thiết bị, và làm tăng tiêu thụ điện năng. Vấn đề này cần được theo dõi chặt chẽ và có thể yêu cầu phối hợp với đơn vị cung cấp điện để kiểm tra và điều chỉnh.
Hiện tượng Mất cân bằng Dòng điện
Hình ảnh dòng điện của hệ thống máy dệt
Tương tự như máy tạo sợi 2, máy dệt cũng cho thấy hiện tượng mất cân bằng dòng điện giữa ba pha, với mức chênh lệch khoảng 10A duy trì trong suốt quá trình vận hành. Mặc dù mức độ chênh lệch này nhỏ hơn so với máy tạo sợi 2, nhưng nó vẫn gây ra tổn thất năng lượng không cần thiết và có thể làm giảm hiệu suất hoạt động của máy. Máy được bảo trì vào cuối tháng theo lịch trình định kỳ.
Chu kỳ Công suất và Năng lượng Tiêu thụ
Hình ảnh công suất của hệ thống máy dệt
Hình ảnh năng lượng tiêu thụ của hệ thống máy dệt
Một đặc điểm rõ rệt của máy dệt là công suất và năng lượng tiêu thụ dao động theo chu kỳ trong ngày, với xu hướng tăng cao vào hai thời điểm chính: từ 9 giờ sáng đến 3 giờ chiều. Mô hình này có thể phản ánh quy trình sản xuất cụ thể hoặc sự phối hợp với các công đoạn khác trong dây chuyền. Hiểu rõ chu kỳ này giúp đội ngũ quản lý có thể lập kế hoạch vận hành tối ưu, dự trù nhu cầu năng lượng chính xác hơn, và phát hiện nhanh các bất thường nếu mô hình tiêu thụ không theo chu kỳ thông thường.
Máy tráng – Hoạt động theo Chu kỳ Dài
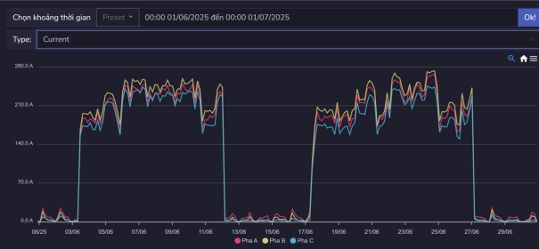
Hình ảnh dòng điện của hệ thống máy tráng
Máy tráng có mô hình hoạt động khác biệt so với các thiết bị khác trong nhà máy. Máy hoạt động theo một chu kỳ dài hơn: hoạt động liên tục khoảng 10 ngày, sau đó nghỉ khoảng 5 ngày. Chu kỳ này phù hợp với quy trình sản xuất và yêu cầu về sản phẩm tráng phủ – không phải tất cả sản phẩm bạt đều cần qua công đoạn tráng.
Khi hoạt động, máy tráng tiêu thụ một lượng điện năng lớn với dòng điện dao động mạnh trong khoảng từ 150A đến 280A. Sự dao động này phản ánh các giai đoạn khác nhau trong quá trình tráng phủ: làm nóng chất tráng, bơm và phun phủ lên bề mặt vải, sấy khô. Công đoạn tráng phủ là một trong những công đoạn tiêu tốn năng lượng cao nhất trong quy trình sản xuất bạt nhựa, do đó việc tối ưu hóa vận hành máy tráng có thể mang lại tiết kiệm năng lượng đáng kể.
Máy tạo hạt – Vấn đề Cân bằng Điện áp
Hình ảnh điện áp của hệ thống máy tạo hạt
Máy tạo hạt – thiết bị có chức năng tái chế phế liệu nhựa thành hạt nguyên liệu để tái sử dụng – cũng thể hiện vấn đề mất cân bằng rõ rệt. Điện áp pha A thấp hơn hai pha còn lại khoảng 10V trong suốt quá trình vận hành. Sự chênh lệch điện áp giữa các pha có thể gây ra nhiều vấn đề: động cơ hoạt động không hiệu quả, phát sinh nhiệt độ cao bất thường, rung động và ồn, giảm tuổi thọ thiết bị. Vấn đề này cần được khắc phục bằng cách kiểm tra hệ thống điện cung cấp, kết nối và có thể cần điều chỉnh cấu hình hệ thống phân phối điện.
Hệ thống Tủ dàn lạnh và Máy bơm – Ưu tiên Cải thiện
Hình ảnh hệ số công suất của hệ thống tủ dàn lạnh và máy bơm
Hệ thống dàn lạnh và máy bơm nước lạnh được xác định là một trong những điểm yếu chính về hiệu suất năng lượng tại nhà máy. Hệ số công suất của hệ thống này chỉ đạt khoảng 0.6 đến 0.8, thấp hơn rất nhiều so với mức tiêu chuẩn (≥ 0.9). Đây là một vấn đề nghiêm trọng vì hệ số công suất thấp có nhiều tác động tiêu cực.
Thứ nhất, hệ số công suất thấp làm tăng dòng điện chạy trong hệ thống để cung cấp cùng một mức công suất, dẫn đến tăng tổn thất trên đường dây và thiết bị phân phối.
Thứ hai, nhiều đơn vị cung cấp điện áp dụng phụ phí cho khách hàng có hệ số công suất thấp, làm tăng chi phí tiền điện.
Thứ ba, hệ số công suất thấp làm giảm khả năng sử dụng hiệu quả công suất lắp đặt của hệ thống điện.
Sự thay đổi mạnh của hệ số công suất vào cuối tháng trong biểu đồ là do máy ngừng hoạt động theo kế hoạch bảo trì định kỳ của nhà máy, không phải do sự cố. Chính vì vấn đề hệ số công suất thấp kéo dài này, hệ thống dàn lạnh được xác định là mục tiêu ưu tiên số 1 trong chương trình cải thiện hiệu quả năng lượng.
Giải pháp Tiết kiệm Năng lượng Trọng điểm
Dựa trên kết quả kiểm toán năng lượng toàn diện, báo cáo đã đề xuất hai giải pháp tiết kiệm năng lượng chính, được đánh giá kỹ lưỡng về tính khả thi kỹ thuật, hiệu quả kinh tế, thời gian hoàn vốn và tác động đến hoạt động sản xuất:
| Giải pháp tiết kiệm năng lượng | Thời gian hoàn vốn (Năm) |
|---|---|
| Cải tạo hệ thống máy lạnh | Khoảng 2 tháng (0.14 năm) |
| Lắp đặt điện năng lượng mặt trời | 3.5 – 4.0 năm |
Giải pháp 1: Cải tạo Hệ thống Máy Lạnh (Ưu tiên cao – Triển khai ngay)
Đây là giải pháp được đánh giá có tính khả thi kỹ thuật và hiệu quả kinh tế cao nhất, với thời gian hoàn vốn cực kỳ ngắn – chỉ khoảng 0.14 năm (tương đương 2 tháng). Với thời gian hoàn vốn ấn tượng như vậy, giải pháp này được khuyến nghị triển khai ngay lập tức để nhanh chóng tận dụng tiềm năng tiết kiệm năng lượng rõ ràng.
Hiện trạng Hệ thống Làm Lạnh
Hệ thống máy lạnh hiện tại đóng vai trò quan trọng trong quy trình sản xuất, có nhiệm vụ cung cấp nước lạnh cho 2 máy tạo sợi và máy tráng. Nước lạnh được sử dụng để làm nguội các bộ phận của máy móc và kiểm soát nhiệt độ trong quá trình gia công nhựa. Hệ thống bao gồm hai máy chính: máy lạnh số 1 có công suất 60kW và máy lạnh số 2 có công suất 100kW, tổng công suất lắp đặt là 160kW.
Qua quá trình giám sát chi tiết trong giai đoạn kiểm toán, hệ thống này được phát hiện có nhiều vấn đề ảnh hưởng đến hiệu suất: hệ số công suất thấp (chỉ đạt 0.6-0.8), hiệu suất làm lạnh chưa tối ưu do tuổi đời thiết bị và bảo trì chưa đầy đủ, tiêu tốn năng lượng cao hơn mức cần thiết so với lượng lạnh thực tế cung cấp.
Nội dung Giải pháp Cải tạo
Giải pháp cải tạo hệ thống máy lạnh bao gồm một số nội dung chính.
Thứ nhất, lắp đặt tụ bù công suất để nâng hệ số công suất lên mức chuẩn ≥ 0.9, giảm dòng điện vô công và tổn thất điện năng.
Thứ hai, nâng cấp hệ thống điều khiển để tối ưu hóa vận hành máy lạnh theo nhu cầu thực tế, tránh tình trạng chạy quá tải hoặc chạy không hiệu quả.
Thứ ba, bảo trì, vệ sinh toàn bộ hệ thống để cải thiện hiệu suất trao đổi nhiệt.
Thứ tư, kiểm tra và bổ sung cách nhiệt đường ống nước lạnh để giảm tổn thất lạnh.
Lợi ích Toàn diện của Giải pháp
Giải pháp cải tạo hệ thống máy lạnh mang lại nhiều lợi ích thiết thực cho nhà máy. Lợi ích trực tiếp và quan trọng nhất là giảm đáng kể chi phí tiền điện thông qua việc tăng hiệu suất làm việc của máy lạnh, cải thiện hệ số công suất và giảm tiêu thụ điện năng. Theo tính toán, giải pháp này có thể giúp tiết kiệm từ 15-20% điện năng tiêu thụ của hệ thống làm lạnh, tương đương khoảng 10,000-15,000 kWh mỗi tháng.
Ngoài lợi ích về năng lượng, giải pháp còn giúp kéo dài tuổi thọ thiết bị nhờ cải thiện điều kiện vận hành, giảm quá tải và nhiệt độ làm việc. Máy lạnh hoạt động hiệu quả hơn cũng có nghĩa là giảm tần suất sự cố và chi phí sửa chữa, đồng thời đảm bảo cung cấp nước lạnh ổn định cho quy trình sản xuất.
Về khả năng triển khai, doanh nghiệp hoàn toàn có đủ nguồn lực tài chính và kỹ thuật để thực hiện giải pháp này mà không cần vay mượn hoặc hỗ trợ bên ngoài. Đặc biệt, việc cải tạo có thể được thực hiện trong thời gian nghỉ ca hoặc bảo trì định kỳ, không gây ảnh hưởng đến hoạt động sản xuất hoặc gián đoạn dây chuyền. Sau khi triển khai, hệ thống có thể duy trì ổn định và mang lại giá trị tiết kiệm năng lượng lâu dài, đóng góp vào mục tiêu phát triển bền vững của nhà máy.
Hiệu quả Kinh tế Ấn tượng
Bảng các thông số tính toán
Phân tích chi tiết về hiệu quả kinh tế cho thấy giải pháp này có tỷ suất hoàn vốn cực kỳ hấp dẫn. Với chi phí đầu tư hợp lý cho việc lắp đặt tụ bù, nâng cấp hệ thống điều khiển và bảo trì toàn diện, cộng với mức tiết kiệm điện năng ổn định hàng tháng, thời gian hoàn vốn chỉ khoảng 2 tháng là một con số vô cùng ấn tượng trong lĩnh vực các dự án tiết kiệm năng lượng.
Sau khi hoàn vốn, toàn bộ khoản tiết kiệm hàng tháng sẽ trở thành lợi nhuận ròng cho doanh nghiệp, góp phần giảm chi phí sản xuất và tăng sức cạnh tranh. Trong vòng 5 năm, giải pháp này có thể mang lại khoản tiết kiệm tích lũy rất lớn, tương đương nhiều lần chi phí đầu tư ban đầu.
Giải pháp 2: Lắp đặt Hệ thống Điện Mặt trời (Chiến lược dài hạn – Phát triển bền vững)
Việc lắp đặt hệ thống pin mặt trời áp mái trên diện tích khoảng 3,600 m² mái xưởng là một giải pháp chiến lược dài hạn quan trọng, không chỉ mang lại lợi ích kinh tế mà còn thể hiện trách nhiệm xã hội và cam kết với phát triển bền vững của doanh nghiệp.
Hiện trạng Nguồn Năng lượng
Hiện tại, nhà máy Tú Phương sử dụng 100% điện năng từ lưới điện quốc gia do Điện lực Gia Lâm cung cấp. Điều này có nghĩa là toàn bộ chi phí năng lượng phụ thuộc vào giá điện của EVN, và nhà máy chịu ảnh hưởng trực tiếp từ các đợt điều chỉnh tăng giá điện. Trong bối cảnh giá điện có xu hướng tăng dần để phản ánh đúng chi phí sản xuất và khuyến khích tiết kiệm, việc chủ động sản xuất một phần điện năng tiêu dùng từ nguồn tái tạo là một chiến lược sáng suốt.
Tiềm năng Hệ thống Điện Mặt trời Áp Mái
Với diện tích mái xưởng khoảng 3,600 m² và điều kiện bức xạ mặt trời tốt tại khu vực Gia Lâm, Hà Nội, nhà máy có tiềm năng lớn để phát triển hệ thống điện mặt trời áp mái. Theo tính toán sơ bộ, trên diện tích này có thể lắp đặt hệ thống với công suất khoảng 400-500 kWp, tùy thuộc vào loại tấm pin và cấu trúc mái cụ thể.
Hệ thống này có thể sản xuất khoảng 500,000-600,000 kWh điện mỗi năm (tùy thuộc vào điều kiện thời tiết và hiệu suất hệ thống), đáp ứng một phần đáng kể nhu cầu điện năng của nhà máy, đặc biệt là trong khung giờ ban ngày khi có ánh sáng mặt trời và nhà máy đang hoạt động sản xuất.
Lợi ích Đa chiều của Năng lượng Mặt trời
Giải pháp điện mặt trời áp mái mang lại nhiều lợi ích toàn diện cho nhà máy. Về kinh tế, khi hệ thống hoạt động, chi phí tiền điện hàng tháng sẽ giảm đáng kể nhờ tự sản xuất điện phục vụ nhu cầu tiêu dùng. Đặc biệt trong bối cảnh giá điện có xu hướng tăng theo thời gian, trong khi chi phí điện mặt trời đã được “cố định” từ lúc đầu tư, lợi ích tiết kiệm sẽ ngày càng tăng lên. Điều này giúp giảm chi phí sản xuất, tăng lợi nhuận và nâng cao sức cạnh tranh của sản phẩm.
Về môi trường, hệ thống điện mặt trời sử dụng nguồn năng lượng sạch, tái tạo, không phát thải khí nhà kính hay chất ô nhiễm. Việc sử dụng điện mặt trời giúp nhà máy giảm dấu chân carbon (carbon footprint), đóng góp vào mục tiêu giảm phát thải của quốc gia và ứng phó với biến đổi khí hậu. Điều này ngày càng quan trọng khi nhiều đối tác và khách hàng quốc tế yêu cầu nhà cung cấp phải có cam kết và hành động cụ thể về bảo vệ môi trường.
Về kỹ thuật, việc lắp đặt các tấm pin mặt trời trên mái xưởng tạo thêm một lớp che phủ, có tác dụng cách nhiệt rất tốt. Điều này giúp giảm nhiệt độ bên trong nhà xưởng vào mùa hè, cải thiện môi trường làm việc của công nhân và giảm tải cho hệ thống thông gió, làm mát, gián tiếp góp phần tiết kiệm thêm năng lượng.
Về hình ảnh và thương hiệu, việc đầu tư vào năng lượng tái tạo thể hiện tầm nhìn chiến lược và trách nhiệm xã hội của doanh nghiệp, tạo ấn tượng tích cực với khách hàng, đối tác, cơ quan quản lý và cộng đồng. Đây là một giá trị vô hình nhưng ngày càng quan trọng trong bối cảnh phát triển bền vững.
Khả năng Triển khai và Vận hành
Doanh nghiệp có đầy đủ nguồn lực để triển khai giải pháp này, với các phương án tài chính linh hoạt: đầu tư trực tiếp, vay ưu đãi từ các chương trình hỗ trợ năng lượng xanh, hoặc hợp tác với nhà đầu tư theo mô hình DPPA (Direct Power Purchase Agreement). Việc lắp đặt không gây ảnh hưởng đến hoạt động sản xuất vì chỉ thực hiện trên mái nhà, không liên quan đến khu vực sản xuất bên dưới.
Sau khi triển khai, hệ thống có thể vận hành tự động, duy trì ổn định trong 25-30 năm (tuổi thọ của tấm pin) với chi phí bảo trì rất thấp, chủ yếu là vệ sinh tấm pin định kỳ. Đây là một khoản đầu tư một lần mang lại giá trị lâu dài cho nhà máy.
Hiệu quả Kinh tế Dài hạn
Bảng các thống số tính toán
Mặc dù thời gian hoàn vốn của giải pháp điện mặt trời dài hơn so với cải tạo hệ thống máy lạnh (3.5-4.0 năm), đây vẫn được đánh giá là một khoản đầu tư có hiệu quả kinh tế tốt trong lĩnh vực năng lượng tái tạo. Sau khi hoàn vốn, hệ thống vẫn tiếp tục hoạt động và mang lại lợi ích trong 20-25 năm tiếp theo, tạo ra nguồn lợi nhuận ổn định và đáng kể.
Tính toán chi tiết cho thấy trong vòng 25 năm vận hành, tổng lợi ích tích lũy (bao gồm tiết kiệm tiền điện, giảm phụ phí, lợi ích môi trường) có thể lên đến 6-8 lần chi phí đầu tư ban đầu, mang lại giá trị kinh tế vượt trội cho doanh nghiệp.
Cam kết với Tương lai Bền vững
Việc hoàn thành Báo cáo Kiểm toán Năng lượng Nội bộ và xác định các giải pháp tiết kiệm năng lượng cụ thể là một bước tiến quan trọng trong hành trình phát triển bền vững của Nhà máy Tú Phương. Thông qua việc nghiêm túc thực hiện các giải pháp được đề xuất – đặc biệt là cải tạo hệ thống máy lạnh trong ngắn hạn và lắp đặt hệ thống điện mặt trời trong dài hạn – nhà máy không chỉ giảm thiểu đáng kể chi phí vận hành và tăng lợi nhuận, mà còn khẳng định vai trò tiên phong trong việc sử dụng năng lượng hiệu quả và bảo vệ môi trường.
Đây là minh chứng rõ ràng cho thấy phát triển kinh tế và bảo vệ môi trường không phải là hai mục tiêu đối lập, mà hoàn toàn có thể đi cùng nhau, bổ trợ lẫn nhau và cùng tạo nên giá trị bền vững cho doanh nghiệp. Nhà máy Tú Phương đang hướng đến một tương lai xanh hơn, sạch hơn và hiệu quả hơn, góp phần vào sự phát triển bền vững của ngành công nghiệp Việt Nam.
Liên hệ Tư vấn Giải pháp Quản lý Năng lượngĐể tìm hiểu thêm về giải pháp Giám sát – Quản lý Năng lượng theo tiêu chuẩn ISO 50001 và cách thức triển khai phù hợp với doanh nghiệp của bạn, vui lòng liên hệ IoTeamVN để được tư vấn chi tiết và nhận báo giá dự án.
Chúng tôi cam kết mang đến giải pháp tối ưu, giúp doanh nghiệp tiết kiệm năng lượng, giảm chi phí và phát triển bền vững.
